Pomalé spojení s Googlem
Moderátor: Mods_senior
Re: Pomalé spojení s Googlem
Tady je screenshot, Google speedtest mi zůstane vždy zaseklý.
-
Uziv00
Re: Pomalé spojení s Googlem
Tak tohle na chybu sítě nevypadá...
- zkusit jiný prohlížeč, jak se to bude chovat v něm
- ověřit, zda výkonově ten počítač na přehrávání videí stačí
- ověřit, zda síť je vnitřně v pořádku kopírováním velkého souboru z počítače na počítač - rychlost by měla být mírně pod 100Mbps (přes ten 100Mbit switch). Já pro tento účel používám totalcommander. Pozor na jednotky - tcmd ukazuje rychlost v bajtech, tedy hodnotu musíš vynásobit osmi, abys dostal hodnotu v bitech - stáhni si tcpview: https://docs.microsoft.com/en-us/sysint ... ds/tcpview a seřaď si podle přijatých paketů. Zkus vysledovat, který proces "sežere" nejvíce dat. Je možné, že se stahuje nějaká wokenní aktualizace.
- stiskni Ctrl+Alt+Esc. Spustí se správce úloh. Klikni na Více informací a seřaď procesy dle vytížení procesoru. Zkontroluj, zda tam není proces, který by procesor nadměrně vytěžoval.
- zkus na chvíli vypnout antivirus a firewall. Otestuj.
- podívej se na monitor síťového provozu v routeru, zda není využité celé pásmo předtím, než začneš vysílat na jůtrubku (pokud to ten router umí)
- zkusit jiný prohlížeč, jak se to bude chovat v něm
- ověřit, zda výkonově ten počítač na přehrávání videí stačí
- ověřit, zda síť je vnitřně v pořádku kopírováním velkého souboru z počítače na počítač - rychlost by měla být mírně pod 100Mbps (přes ten 100Mbit switch). Já pro tento účel používám totalcommander. Pozor na jednotky - tcmd ukazuje rychlost v bajtech, tedy hodnotu musíš vynásobit osmi, abys dostal hodnotu v bitech - stáhni si tcpview: https://docs.microsoft.com/en-us/sysint ... ds/tcpview a seřaď si podle přijatých paketů. Zkus vysledovat, který proces "sežere" nejvíce dat. Je možné, že se stahuje nějaká wokenní aktualizace.
- stiskni Ctrl+Alt+Esc. Spustí se správce úloh. Klikni na Více informací a seřaď procesy dle vytížení procesoru. Zkontroluj, zda tam není proces, který by procesor nadměrně vytěžoval.
- zkus na chvíli vypnout antivirus a firewall. Otestuj.
- podívej se na monitor síťového provozu v routeru, zda není využité celé pásmo předtím, než začneš vysílat na jůtrubku (pokud to ten router umí)
Re: Pomalé spojení s Googlem
Jiný prohlížeč nepomáhá.
Na počítači hraju i náročnější hry, takže přehrát video zvládne.
Vnitřní sít je v pořádku, soubory se přenáší tak jak mají. Rychlostí 10MB/s = 80Mbit/s
Vypnout antivir a firewall nepomohlo, výsledek stejný.
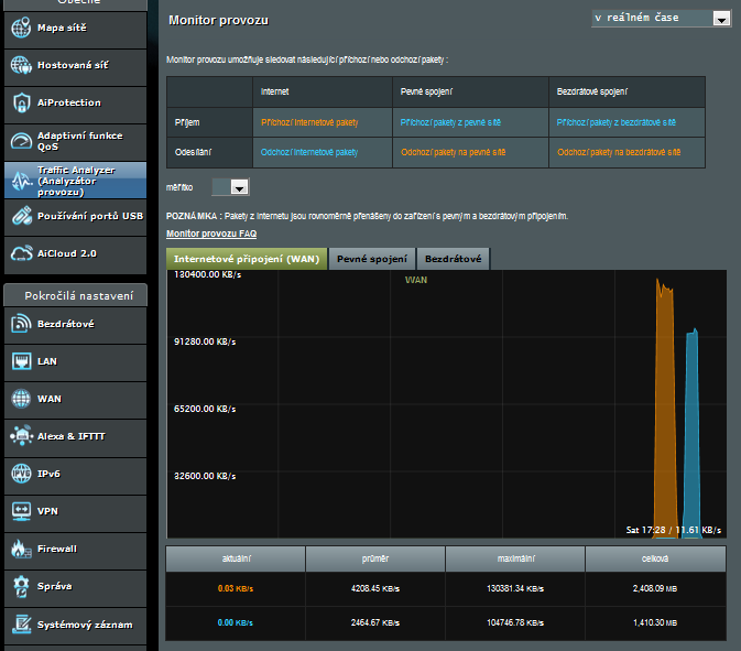
Pásmo moc využité není, jen trochu.
A ještě k tomu jsem zaznamenal opravdu pomalé stahování pomocí prohlížečů.
A k tomu TCPView aktuálně žere nejvíce Firefox a Antivir.
Na počítači hraju i náročnější hry, takže přehrát video zvládne.
Vnitřní sít je v pořádku, soubory se přenáší tak jak mají. Rychlostí 10MB/s = 80Mbit/s
Vypnout antivir a firewall nepomohlo, výsledek stejný.
Pásmo moc využité není, jen trochu.
A ještě k tomu jsem zaznamenal opravdu pomalé stahování pomocí prohlížečů.
A k tomu TCPView aktuálně žere nejvíce Firefox a Antivir.
-
Uziv00
Re: Pomalé spojení s Googlem
Pak se není čeho chytit.
Ještě zkus Ctrl+Alt+Esc, spustí se správce úloh, zde klikni na více informací a zkontroluj zatížení sítě.
Jinak to prožeň sekcí HJT, zda se ti tam neschovává nějaká havěť.
Návod je zde: https://pc-help.cz/viewtopic.php?p=24386#p24386
Založ nové téma v sekci HJT, kam dodáš log z HJT.
Ještě zkus Ctrl+Alt+Esc, spustí se správce úloh, zde klikni na více informací a zkontroluj zatížení sítě.
Jinak to prožeň sekcí HJT, zda se ti tam neschovává nějaká havěť.
Návod je zde: https://pc-help.cz/viewtopic.php?p=24386#p24386
Založ nové téma v sekci HJT, kam dodáš log z HJT.
Re: Pomalé spojení s Googlem
Zatížení sítě je opravdu malé.
-
- Podobná témata
- Odpovědi
- Zobrazení
- Poslední příspěvek
-
- 7 Odpovědi
- 9110 Zobrazení
-
Poslední příspěvek od vasekpetr1
-
- 4 Odpovědi
- 7866 Zobrazení
-
Poslední příspěvek od PARKR
